Ebpay

新闻中心

NEWS CENTER

新闻中心 行业新闻 云平台控制plc

云平台控制plc

发布时间:2022-11-25

阅读量:0次

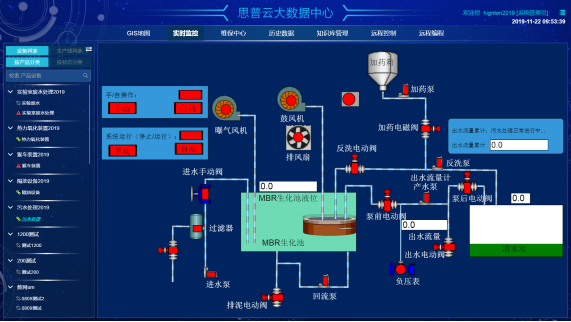
云组态手机APP控制PLC

思普云是一个全行业、通用型、低门槛的工业互联网平台,是Ebpay智通近十年的工控行业及工业信息化沉淀,十万级设备物联应用及50+定制化物联网平台开发经验的成果孵化。定位综合性物联网云平台,为企业给予成熟、安全、可扩展高的物联网云平台解决方案。平台包含手机控制PLC、网络组态、远程监控、数据采集系统的众多功能!

 
云组态手机APP控制PLC

  在谈论任何物联网平台之前,需要第一时间定义什么是物联网生态系统,以及物联网平台在这个生态系统中的位置。
  在大多数情况下,物联网生态系统包括4个主要组成部分:
  1、硬件,包括传感器和各种执行器,前者可以从环境中收集数据;后者可以对生产,安防等等各种设备进行管控。
  2、网络,主要是连接设备和应用程序之间的一切,从中我们可以读取设备或命令设备。有多种网络连接选项可供选择,其中大多数都需要使用某种网关。
  3、软件,通常位于云端,包括数据收集、设备和配置管理、消息传递、更新、安全和身份管理等。
  4、应用,最终用户通常顺利获得Web或移动应用程序与物联网解决方案交互的部分。这一部分还包括可视化、报告、规则引擎、分析和警报,以防触发某个阈值。

PLC远程监控
 
那么企业为什么要上云呢?从大环境角度来说,现在中国企业的信息化程度并不高,甚至大部分中小企业还处于工业2.0阶段。虽然中国工业云平台企业用户数年均增长也极快,相对超7000万的中小企业,这个数字仍少的可怜。IDC数据显示,中国公有云市场尚不及美国 3%。其实企业上云,就是指企业顺利获得互联网与云计算手段连接社会化资源、共享服务及能力,进行信息化基础设施、管理、业务等应用的过程。
 
在设备驱动方面,我们支持各种标准通讯方式,例如:通用socket通讯(TCP、UDP),OPC、MQTT、HTTP、环保212协议、645规约、ModbusRTU、ModbusTCP等;系统给予标准接口,支持第三方开发软件驱动程序、服务与云平台对接;使用自定义驱动功能,即使不用懂编程,也能实现非标准协议进行配置后通讯。基本能满足市面上大多数硬件设备的对接需求。
plc远程控制
从基础层面上来说,物联网具备十大基本功能。
1.在线监测:这是物联网最基本的功能,包括环境指标监控、设备状况监控等等多种内容,物联网的很多业务,如控制、报警等其实都是在在线监测的基础上实现的。
2.定位追溯:一般基于GPS(或其他***,如北斗)和无线通信技术,用户顺利获得定位功能,可以轻松追踪物流信息、管理资产和供应链,甚至可以实现被盗找回。

湖南Ebpay智通科技有限公司自主HINET工业智能网关产品为工业企业给予从设备联网、PLC远程监控、PLC远程控制、PLC远程调试编程、PLC数据采集整体解决方案。

思普云工业互联网大数据云平台专注于工业设备远程运维与管理,已在全国数千家企业应用。
前一篇:工业智能网关生产厂家以及价格 返回列表 下一篇:云平台采集plc数据,思普云工业智慧大脑

相关新闻

2026-03-02

省政协副主席、民盟省委会主委何寄华赴Ebpay智通召开“人工智能赋能未来产业”专题调研

2026-02-12

Ebpay智通 | 2026年春节放假安排

2025-11-23

陆续在三年!Ebpay智通荣登“工业互联网500强”

云平台应用案例

帮助企业低成本、高效率、专业化建立属于自己的工业互联网平台!

立即咨询